Erneuerbare Energien Integration
Wir integrieren erneuerbare Energien intelligent in bestehende Energienetze, unabhängig von Herstellern und Betreibern. Gestalten Sie mit uns Ihre Energiezukunft. Nachhaltig, Wirtschaftlich und Resilient.
Erneuerbare Energien Integration
Wir integrieren erneuerbare Energiequellen wie Solar- und Windenergie, Biomasse und Wasserstoff intelligent in bestehende Energienetze, um eine stabile und effiziente Stromversorgung zu gewährleisten.
Mit modernster Technologie und innovativen Ansätzen helfen wir Unternehmen, ihre Energiezukunft nachhaltig und wirtschaftlich zu gestalten – für eine grünere und widerstandsfähigere Infrastruktur.
Wir sind unabhängig von Herstellern, Installateuren und Betreibern und verfügen über Referenzprojekte in allen Bundesländern.
Energie Produktion

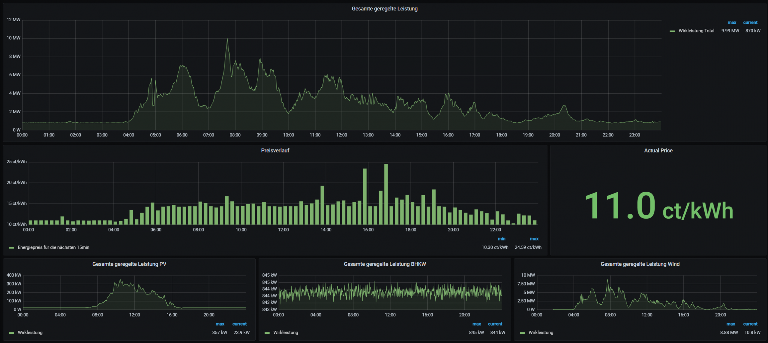
Geregelte Energie
Steuerung, Regelung und Betriebsoptimierung
In Österreich übernehmen wir die komplette Steuerung, Regelung und Betriebsoptimierung zahlreicher Energieanlagen.
Unser Portfolio umfasst:
- Über 40 Photovoltaik-Parks mit einer Gesamtleistung von mehr als 15 MW
- Mehrere Windparks mit insgesamt über 30 MW Leistung
- Hocheffiziente BHKW-Anlagen mit über 5 MW Gesamtleistung
- Moderne Batteriespeicherlösungen mit mehr als 14 MW Leistung
- Innovative Hybrid-Systeme mit einer Gesamtleistung von über 25 MW
Auch in der Schweiz und weiteren angrenzenden Ländern vertrauen Betreiber auf unsere Expertise. Wir begleiten Projekte von der Inbetriebnahme bis zum laufenden Betrieb – präzise, sicher und mit höchster Verfügbarkeit.
EMS – Energiemanagementsystem
Unsere EMS-Lösungen bieten eine intelligente Steuerung aller energiebezogenen Prozesse, vom Lastspitzenmanagement und der Echtzeit-Energieüberwachung bis hin zum preisabhängigen Laden von Batterien und der automatisierten Einspeisung ins Netz.
Durch die Kombination präziser Datenanalyse mit fortschrittlichen Steuerungsalgorithmen helfen wir Ihnen, Energieflüsse zu optimieren, Betriebskosten zu senken und die Zuverlässigkeit Ihrer Anlagen zu erhöhen.
Jedes von uns gelieferte EMS ist individuell auf Ihre Infrastruktur zugeschnitten und gewährleistet maximale Transparenz, Effizienz und Nachhaltigkeit. So entsteht ein intelligentes, zukunftsfähiges Energieökosystem, das sowohl wirtschaftliche als auch ökologische Ziele unterstützt.
EZA‑Regler (Erzeugungsanlagen‑Regler)
Ein EZA‑Regler (Erzeugungsanlagen‑Regler) ist das zentrale Steuerungssystem moderner Energieerzeugungsanlagen wie Photovoltaik‑Parks, Windparks oder Hybridanlagen. Er sorgt dafür, dass alle angeschlossenen Erzeuger effizient, sicher und vollständig netzkonform betrieben werden.
Mit unserem EZA-Regler profitieren Energieerzeuger von einer intelligenten und adaptiven Schnittstelle zum Stromnetz.
Es reguliert kontinuierlich die Erzeugungsleistung, optimiert die Einspeisung erneuerbarer Energien und gewährleistet die Einhaltung moderner Netzstandards.
Das Ergebnis sind eine höhere Effizienz, eine verbesserte Netzstabilität und eine nachhaltige Integration erneuerbarer Energien in die Energieinfrastruktur von heute und morgen.
EZA-zertifizierte Schrank für Österreich
Unser EZA-zertifizierter Schaltschrank für Österreich kombiniert fortschrittliche Steuerungstechnik mit strikter Einhaltung gesetzlicher Vorschriften und gewährleistet so die reibungslose Integration von Energieerzeugern in das nationale Stromnetz.
Er wurde für raue industrielle Bedingungen entwickelt und bietet ein sicheres Netzspeisungsmanagement, stabile Kommunikationsschnittstellen und präzise Steuerungsfunktionen.
Damit ist er eine unverzichtbare Komponente für alle, die eine zuverlässige, normkonforme Lösung für die Energiesteuerung suchen.
Einbau Kit für Anlagebauer
Unser EZA-Einbaukit bietet Anlagenbauern eine einbaufertige Platte mit allen erforderlichen Komponenten, die speziell für den Einbau in bestehende oder größere Schaltschränke vorgesehen ist.
Durch die Bereitstellung eines übersichtlichen, strukturierten und vorab getesteten Layouts reduziert das Kit die Komplexität der Installation, beschleunigt die Inbetriebnahme und gewährleistet hohe technische Standards.
Dies macht es zu einer skalierbaren und zuverlässigen Lösung für moderne Energie- und Automatisierungsprojekte.
Dienstleistungen
Regelungen und Steuerungen
Optimierungen von Regelungen und Steuerungen
Wir analysieren und optimieren bestehende Steuerungssysteme, um die Effizienz, Stabilität und Reaktionsgenauigkeit in Ihrer gesamten Anlage zu verbessern. Durch die Feinabstimmung von Regelparametern, die Modernisierung von Logikstrukturen und die Gewährleistung einer normkonformen Leistung erhöhen wir die Zuverlässigkeit des Systems und senken gleichzeitig den Energieverbrauch und die Betriebskosten. Unsere maßgeschneiderten Optimierungsstrategien unterstützen die langfristige Leistung und zukünftige Skalierbarkeit.
Datennetzwerken | Cybersecurity
Optimierung von Datennetzwerken | Cybersecurity
Eine robuste und schnelle Dateninfrastruktur ist für moderne Energie- und Automatisierungssysteme unverzichtbar. Wir optimieren Ihre industriellen Netzwerke, um eine stabile Kommunikation, saubere Datenflüsse und eine hohe Verfügbarkeit zu gewährleisten. Gleichzeitig stärken wir Ihre Cybersicherheit, indem wir Schwachstellen identifizieren, sichere Architekturen implementieren und die Einhaltung aktueller Sicherheitsstandards sicherstellen – und so Ihre Anlage vor digitalen Bedrohungen schützen.
Drittanbieter-Installationen
Optimierung für nicht von uns errichteten oder programmierte Anlagen / Steuerungen
Unsere Expertise geht weit über die von uns selbst implementierten Systeme hinaus. Wir bewerten Installationen von Drittanbietern, identifizieren Ineffizienzen und bieten gezielte Verbesserungen, um die Leistung, Sicherheit und Zuverlässigkeit zu steigern. Egal, ob die Systeme veraltet, schlecht integriert oder inkonsistent programmiert sind – wir stellen die Systemfunktionalität durch strukturierte Analysen, Modernisierungsstrategien und eine langfristige Verbesserung der Wartbarkeit wieder her.
Wartung
Hardware und Software
Ein zuverlässiger Betrieb erfordert regelmäßige und präzise Wartungsarbeiten. Wir warten sowohl Hardware- als auch Softwarekomponenten, um langfristige Stabilität, minimale Ausfallzeiten und optimale Leistung zu gewährleisten. Von Firmware-Updates und Parameterprüfungen bis hin zu Komponenteninspektionen und proaktiven Austauschmaßnahmen sorgen unsere Wartungsprogramme für die Sicherheit, Effizienz und Zukunftsfähigkeit Ihrer Anlage bei vollständiger Transparenz des Service.
Technische Überprüfung
Technische Überprüfung nach Norm von Erzeugungsanlagen
Wir führen umfassende technische Inspektionen durch, um sicherzustellen, dass Ihre Erzeugungsanlage alle relevanten Normen und behördlichen Anforderungen erfüllt. Unsere Bewertungen umfassen Sicherheitsfunktionen, Netzkonformität, Regelverhalten, Schutzausrüstung und die Richtigkeit der Dokumentation. Mit detaillierten Berichten und umsetzbaren Empfehlungen tragen wir dazu bei, einen sicheren Betrieb, die Zertifizierungsbereitschaft und die langfristige Einhaltung gesetzlicher Vorschriften zu gewährleisten.